
みなさま、こんにちは。植木です。
前回の記事では、Maestro の各要素の実装設定やエラー処理・リトライについてご紹介しました。
本記事はその続編として、「作ったプロセスをどう運用するか」 に焦点を当て、
デバッグからデプロイ・監視・最適化・監査対応まで、
運用フェーズで押さえておきたいポイントをご紹介します。
各要素の実装設定やエラー処理の詳細は以下の記事をご参照ください。
【UiPath Agents】Maestro プロセス実装ガイド
※本記事は、2026年3月時点の情報をもとに作成しております。
目次
1. はじめに - この記事の使い方
本記事は 「デバッグ→リリース→運用→改善」 という実務の流れに沿って構成しています。
- 2(デバッグ): テスト・検証の方法
- 3〜4(公開・バージョン管理): 本番リリースとバージョン管理
- 5(インスタンス管理): 本番稼働中の障害対応
- 6〜7(監視・最適化): 継続的な品質改善
- 8(ログ・監査): コンプライアンスと監査対応
各セクションは独立して読めるため、目次から必要な箇所へ直接ジャンプしてご活用ください。
2. デバッグ - 本番前にテスト・検証する
2.1 二種類の動作確認方法
Maestroでは、動作確認を行う方法が二種類あります。
| 項目 | デバッグ | シミュレーション |
| 起動手順 | 左上ツールバー、または開始イベントを右クリックし「デバッグ」 / 「ステップごとにデバッグ」を選択 | 開始イベントを右クリックし、「シミュレート」→「シミュレーション」 |
| 目的 | エージェンティックプロセスを実際に実行してテスト・検証する | 運用環境で実行せずにプロセスの動作をプレビューする |
| 実行環境 | 実際のリソース(ロボット、エージェント、API等)に接続して実行 | 実際のタスク(ロボットジョブ、API呼び出し、エージェントのアクション等)は実行しない |
| ジョブ種別 | エージェントのデバッグジョブが開始される(無料デバッグクレジット使用) | ジョブは発生しない(ローカルシミュレーションのみ) |
| 利用シーン | 本番に近い環境での統合テスト。実際のリソース(ロボット・エージェント・API)に接続して動作を確認でき、変数値を編集しながらの挙動検証にも最適 | 実装前の設計段階でのロジック検証やプレビュー。ロボットやエージェントなしで制御フロー・データフローを確認したい場合や、反復的な設計・大規模モジュール式プロセスの早期検証に最適 |
2.2 ブレークポイント
「ステップごとにデバッグ」を開始すると、
デバッグ中の一時停止ポイント(ブレークポイント)を設定できるようになります。
設定方法: 要素の左上にカーソルを合わせてクリック、
または右クリックし「ブレークポイントを追加」を選択
※ブレークポイントは実行間で保持されます。一度設定すれば次回も同じ位置で停止します。
2.3 制約と注意点
| 制約 | 内容 |
| デバッグの実行時間の上限 | 最大30分 |
| 本番リソースへの影響 | デバッグ実行時に本番環境で稼働中のRPAなどを選択する場合は、本番環境に影響が出ないようご注意ください |
| 並列処理のテストの注意点 | 並列パスをステップごとにデバッグする場合、1つずつ順番に実行することになるため、複数のプロセスが同時に動くことで発生するエラーは再現できない可能性がある点にご注意ください。 |
※補足:30分制限への対処法
長いプロセスはサブプロセスに分割し、個別にデバッグしてください。
3. パブリッシュ・デプロイ - プロセスを本番環境にリリースする
| ステップ | 操作 | 補足 |
| ① パブリッシュ | Maestroの開発画面から「パブリッシュ」をクリック | 名前・変更ログ・バージョンを指定 |
| ② デプロイ | Orchestrator の「テナント」→「ソリューション」→「パッケージ」を選択し、パブリッシュしたMaestroのパッケージを選択し、「デプロイ」をクリック | フォルダを選択してデプロイを実行 |
| ③ (任意) 開始点の指定 | 複数の開始イベントがある場合、対象プロセスの編集画面や実行前の設定の「ランタイム引数」で開始イベントを選択 | 単一スタートなら不要 |
パブリッシュは「パッケージをテナントに登録する」操作です。
Orchestrator 側でプロセスとしてデプロイ(対象フォルダに追加)して初めて実行可能になります。
※プロセスの実行権限や実行環境などは事前に設定してください。
■パブリッシュ
■デプロイ手順
■デプロイ先のフォルダを選択
■(任意)複数の開始イベントがある場合、エントリポイント(任意の開始イベント)を選択
※エントリポイントごとにプロセスの登録やトリガーの登録が可能
【追記:2026/4/28】
■「トリガー設定済みの開始イベント」(メッセージ開始イベントなど)をデプロイした場合、
トリガーが有効化されているか、必ず確認してください。
無効化されている場合、対象のトリガーにチェックを付けて有効化してください。
4. バージョン管理 - バージョンを切り替える・戻す
4.1 バージョンアップグレード・ダウングレード
- Studio Web で修正 → 新バージョンの番号を付けてパブリッシュ
- Orchestrator の 「テナント」→「ソリューション」→「デプロイ」画面で、現在のバージョンの横に表示されるアップグレードアイコンをクリック
- 最新バージョンを選択しデプロイ
※アップグレードは「今後の新規実行」に適用されます。実行中のインスタンスには影響しません。
5. インスタンス管理 - 実行中の問題に対処する
5.1 実行中のインスタンスの確認方法
- Automation Cloud の「Maestro」を選択し、「プロセスのインスタンス」を選択
- 任意のプロセスを選択し、任意のインスタンスをクリック
5.2 インスタンス図ビュー
プロセスインスタンス画面では、個別インスタンスの実行状況を、
図(ダイアグラム)ビューで視覚的に確認できます。
実行カウント表示:
各要素にアイコンが表示され、色で状態がわかります。
| 色 | 意味 |
| 🟢 緑 | 完了 |
| 🔵 青 | 進行中 |
| 🔴 赤 | 障害(Faulted) |
5.3 インスタンス操作一覧
| 操作 | 動作 | 可逆性 |
| 一時停止 | 現在のステップ完了後に停止 | ✅ 「再開」で再開可能 |
| 再開 | 一時停止したインスタンスを再開 | - |
| リトライ | 最後に完了したステップから再実行 | ✅ 繰り返し可 |
| 移行 | インスタンスを別バージョンへ移行(その後「リトライ」が必要) | ✅ |
| 次に移動 | 実行位置を任意の要素へ移動(その後、「リトライ / 移行」が必要) | ✅ |
| キャンセル | インスタンスをキャンセル | ❌ 不可逆 |
⚠️ キャンセルは取り消せません。 本番インスタンスに対して実行する際は十分に確認してください。
5.4 失敗インスタンスの移行
実行途中で失敗したインスタンスを、新バージョンで再実行することができます。
- 「移行」をクリック → 移行先バージョンを指定
- 移行完了後、「リトライ」で再実行
5.5 「リトライ」と「次に移動」の使い分け
- リトライ: 失敗ステップの直前から再実行。一時的なエラー(ネットワーク障害等)の復旧に最適
- 次に移動: 実行位置を任意の要素に移動。「ステップを飛ばしたい」「前からやり直したい」場合に使用
5.6 要素レベルの自動リトライ
タスク単位で自動リトライを設定できます。
パラメータ(最大回数・待機時間・バックオフ方式など)の詳細は、
前回の記事の「3-2. リトライ」をご参照ください。
運用上のポイントとして、自動リトライは一時的なエラーの自動復旧に有効です。
ロジックエラーやデータ不整合など根本的な問題には、
手動操作(リトライ / 次に移動 / 移行)で対応してください。
5.7 操作履歴
すべてのインスタンス操作は アクション履歴(Action History) に自動記録されます。
記録内容: 誰が・いつ・何をしたか + 任意のコメント
5.8 プロセスのインシデント(インシデント管理)
Maestro では「プロセスのインシデント」画面から、
プロセス実行中に発生したエラーやインシデントを一元管理できます。
主な機能:
- インシデントの発生頻度・推移の把握
- 問題が集中している要素やプロセスの特定
- インシデント詳細からの原因調査
インスタンス管理の操作と組み合わせることで、
「インシデント検知 → 原因特定 → リトライや移動で復旧」という障害対応を効率よく行えます。
6. 監視 - プロセスの状態を可視化する
6.1 監視機能へのアクセス
アクセス方法:
- 「プロセスのインスタンス」から任意のプロセスを選択
- 「監視」タブを選択
6.2 ヒートマップの表示
「監視」タブから、ヒートマップを確認できます。
ヒートマップ表示:要素を P50(中央値)の所要時間で着色します。
青(短い)→ 赤(長い)のグラデーションで、
ボトルネックとなっている要素を一目で特定できます。
ヒートマップは「どの要素に時間がかかっているか」を直感的に把握できるため、
最適化の起点として活用してください。
6.3 プロセスレベルの監視指標
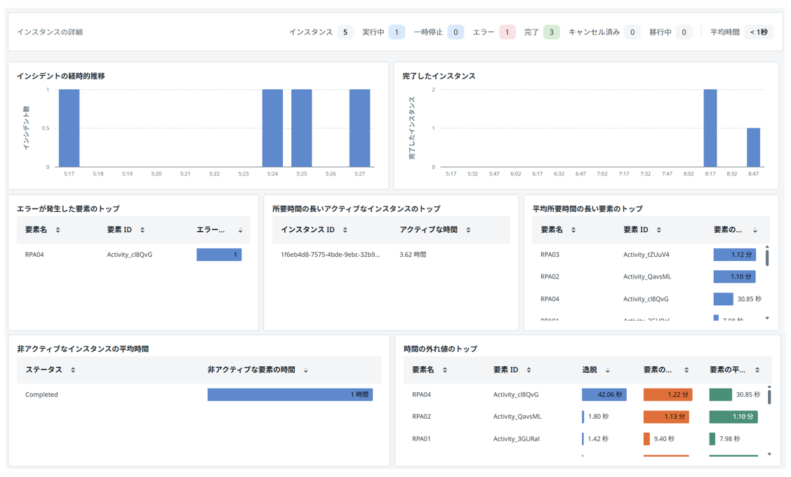
監視タブのダッシュボードでは、以下の指標が標準で提供されています。
| 項目 | 説明 |
| インシデントの経時的推移 | 時間単位ごとのエラー数を示す時系列グラフです。スパイクや不安定性の繰り返しを検出する場合に使用します。 |
| 完了したインスタンス | 完了済みインスタンスの総数を任意の単位で表示します。 |
| エラーが発生した要素のトップ | 失敗した要素の名前と、その要素での失敗回数を表示します。 |
| 所要時間の長いアクティブなインスタンスのトップ | 実行中のインスタンスで、所要時間の長いものを表示します。 |
| 平均所要時間の長い要素のトップ | 平均所要時間の長い要素の名前と時間を表示します。 |
| 非アクティブなインスタンスの平均時間 | 非アクティブなインスタンスの平均実行時間を表示します。ステータス別の分類も表示されます。 |
| 時間の外れ値のトップ | 通常の実行パターンから大きくかけ離れた要素を表示します。逸脱時間(要素の実際の実行時間と平均実行時間との差)、要素の最長実行時間、平均実行時間が表示されます。 |
6.4 すべてのインスタンスビュー(横断的な監視)
複数のプロセスを横断的に比較する際は、「プロセス インスタンス」画面を使用します。
どのプロセスに問題が集中しているかを俯瞰的に確認できます。
| ウィジェット | 内容 |
| 上位のプロセス (インスタンス別) | 実行回数が多いプロセスの横棒チャート |
| 上位のプロセス (時間別) | 実行時間が長いプロセスの横棒チャート |
| プロセス インスタンスのステータス | 完了/失敗の推移を示す積み上げ棒グラフ |
| プロセス インスタンス テーブル | プロセス名・実行中・完了・エラー・合計 などの一覧 |
7. 最適化 - プロセスを高速化・安定化する
テナントで Process Mining が有効化されている場合、
プロセスのインスタンスから「最適化」タブを開くと、インスタンスの分析データを確認できます。
詳細は Process Mining の領域となるため、本記事ではKPIの概要のみご紹介します。
7.1 最適化タブのKPI
最適化タブで確認できる5つの KPI です。
| KPI | 意味 | 改善のヒント |
| トレースの数 | トレース総数 | 分析の母数が十分か確認 |
| バリアントの数 | 経路パターン数 | 多すぎれば例外処理が複雑化している可能性 |
| 適合率 | 実際の実行経路が設計モデルにどれだけ一致しているかの割合 | 低い場合、想定外の経路を通るケースが多く、設計の見直しが必要 |
| Automation rate | 自動化ステップの割合 | 低ければ手動介入を自動化する余地あり |
| Average trace time | 平均実行時間 | 増加傾向ならボトルネック調査が必要 |
8. ログ・監査 - ログと監査証跡を管理する
8.1 記録される情報・されない情報
✅ 自動記録される情報:
- プロセス/サブプロセスの識別情報
- タイムスタンプ(開始/完了/所要時間)
- ステータス(Running / Completed / Faulted / Cancelled)
- 各ステップの実行主体情報
- 各ステップ完了時点での変数値のスナップショット(その時点の値を記録)
❌ デフォルトで記録されない情報:
- フル業務ペイロードや文書内容
- 顧客情報を含む AI プロンプト/応答
- 明示的な意思決定結果フィールド
規制要件で業務データの記録が必要な場合は、
ログ出力ステップの組み込みや Data Fabric へのデータ保存を設計してください。
8.2 ログ保持期間
| ログ種別 | デフォルト保持期間 |
| Automation Cloud 監査ログ | 最大2年 |
| ロボット実行ログ | 30日 |
| Maestro 実行トレース(Insights) | Standard: 2年 / Advanced: 5年 |
⚠️ ロボット実行ログは 30日 で削除されます。
長期保存が必要な場合は外部ストレージへのエクスポートを検討してください。
8.3 セキュリティ・プライバシーの留意点
| 観点 | 留意事項 |
| 変数値の記録 | 個人情報を変数に格納する場合はマスキングや暗号化を検討 |
| AI プロンプトの非記録 | エージェント連携時のプロンプト/応答はデフォルト非記録。AI ガバナンス要件に応じて別途設計 |
| アクション履歴 | 手動操作は担当者情報付きで記録。「誰が何をしたか」の追跡は標準で可能 |
| append-only モデル | Insights のデータは追記型。削除・改ざんが困難なため監査証跡としての信頼性が高い |
まとめ
本記事では、デバッグ・デプロイ・インスタンス管理・監視・最適化・監査対応まで、
Maestro の運用フェーズで必要な情報をご紹介しました。
特にインスタンス図ビューのヒートマップは、日常の運用品質を大きく向上させる機能です。
ぜひ実際の運用に取り入れてみてください。
本記事が Maestro の運用の参考になれば幸いです。
他のおすすめ記事はこちら
著者紹介
SB C&S株式会社
ICT事業本部 技術本部 第1技術統括部 第2技術部 3課
植木 真
